You know that uneasy pause before opening your monitoring dashboard?
The one where you're hoping nothing's broken-but a part of you knows something probably is.
Performance issues often start quietly: a few slow endpoints, a checkout that takes longer than usual, a graph that looks a little off. Before long, those small signals turn into alerts and support tickets.
In this post, we talk about web application performance monitoring from a developer's point of view-what it actually covers, why distributed systems make it tricky, and the top 9 tools worth considering for your team.
What Is Application Performance Monitoring (APM)?
Application Performance Monitoring (APM) helps you understand how your application behaves in production. It collects data from requests, dependencies, and infrastructure to measure things like latency, throughput, and error rates.
A good APM setup looks at three main signals:
Metrics: Numbers that show performance over time - request counts, CPU or memory use, queue length, and response times.
Traces: The full journey of a request as it moves through different services, APIs, databases, and queues. Tracing shows where delays or errors appear.
Logs: Detailed event data linked to metrics and traces, helping you see what actually happened when something failed.
Instrumentation libraries or OpenTelemetry SDKs collect this telemetry and send it to a backend for analysis. From there, you can see how a request behaves, where latency starts, or which dependency is slowing things down.
Why APM is Crucial for Web Applications
Modern web applications are made up of many moving parts - services, containers, APIs, and queues - each scaling on its own. When something slows down, finding the cause can be difficult without full visibility. APM helps connect these components and shows how a single request travels through them.
Business continuity: Track key performance indicators like latency and error rates in real time to stay within your SLAs.
User experience: Watch p95 and p99 latency, error budgets, and availability metrics to understand how users experience your app.
Early detection: Detect performance regressions or error spikes as they appear, not after users start reporting issues.
Developer visibility: Follow traces down to the method, API call, or query that causes slowness.
Operational awareness: Correlate metrics with deployments, scaling events, or configuration changes to confirm what triggered a performance shift.
Resource efficiency: Connect performance data to resource usage to balance reliability, cost, and scaling needs.
APM gives you the feedback loop you need to understand how your system behaves in production - and the data to keep it reliable as it grows.
Key Features to Look for in an APM Tool
When you evaluate an APM tool, focus on how well it helps you see what's happening in production, not just how many metrics it collects. A good APM setup turns telemetry into context - helping you trace issues, validate fixes, and improve reliability over time.
Real-Time Monitoring
Performance shifts quickly - a new deploy, a burst in traffic, or a failed cache can alter behavior in seconds. Real-time monitoring keeps you aware of those changes as they happen.
A reliable tool should continuously collect key system metrics like CPU, memory, database latency, and request throughput. You should be able to build dashboards that highlight what matters most - latency percentiles, error rates, or throughput by service - and use anomaly detection to spot deviations from normal patterns early. Real-time feedback helps you validate performance after deployments and catch regressions before they spread.
Distributed Tracing
In distributed systems, a single request often moves across multiple services, queues, and databases. Tracing captures this flow end-to-end so you can see where time is spent and where bottlenecks form.
An effective APM tool records spans across services, measures latency at each hop, and automatically maps dependencies between components. Service maps generated from trace data make it easier to visualize relationships, track performance regressions, and understand how one slow service affects another.
Root Cause Analysis
Metrics tell you that something is wrong; tracing and logs help explain why. Root cause analysis (RCA) connects these signals to show what changed, where, and how it impacted performance.
Look for features that give you:
- Code-level visibility into slow transactions or failed queries.
- Automatic error tracking with stack traces and parameters.
- Correlation between anomalies and recent changes in configuration, deployment, or scaling.
Strong RCA capabilities shorten the time between detection and resolution - essential during active incidents.
User Experience Monitoring
Backend metrics don't always reflect what users feel. User Experience Monitoring (UEM) captures performance from the client side - how long pages take to load, how often errors appear, and how consistent the experience is across devices or geographies.
Tools that include Real User Monitoring (RUM) and synthetic tests help you see both real behavior and controlled simulations. Features like session replay can also highlight where users encounter friction that backend metrics alone might miss.
Alerting and Reporting
An APM tool is most valuable when it helps you act quickly. Alerts should provide enough context to explain what's happening and why.
You should be able to set thresholds for latency or error rates and receive alerts through your preferred channels - Slack, PagerDuty, or email - complete with affected services, trace links, and deployment data. Reporting features that summarize SLA trends and performance shifts over time make it easier to identify recurring issues and justify reliability improvements.
Scalability and Integration
Your observability stack should grow with your system. An APM platform must handle higher data volumes and service counts without losing query performance.
Native integrations with Kubernetes, CI/CD pipelines, and logging systems reduce manual setup. Support for open standards like OpenTelemetry keeps your data portable, making it easier to evolve your tooling as your architecture changes.
Top 9 Web Application Performance Monitoring Tools for 2025
APM tools continue to evolve rapidly as architectures grow more distributed. The solutions below represent the most capable options for today's web applications.
1) Last9
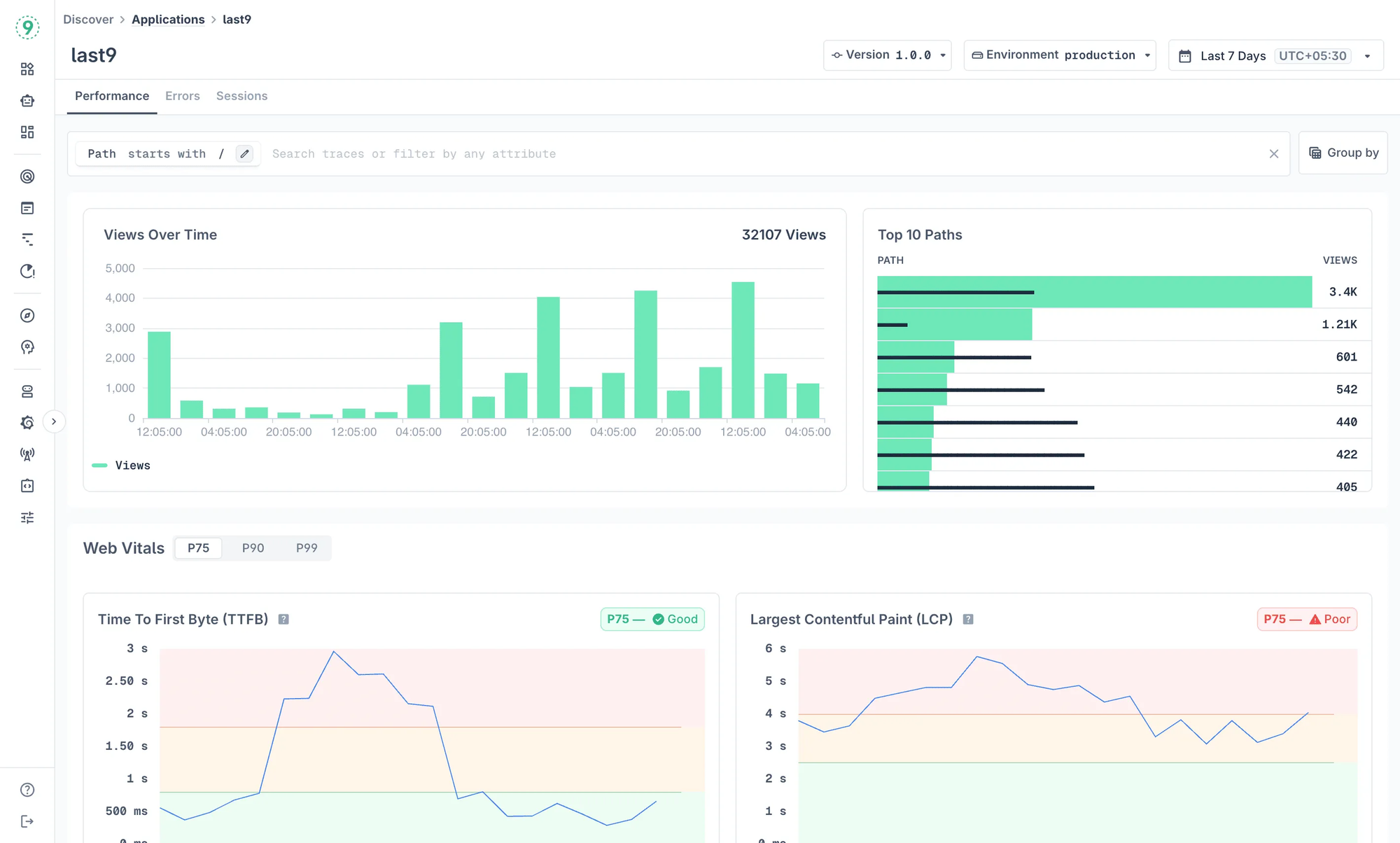
Our Discover suite brings both frontend and backend observability into one connected workflow, so you can see how your applications behave in production - from real user sessions to service-level performance.
What you get
Discover → Applications (RUM): Monitor real user sessions across browsers, devices, and networks. Track Core Web Vitals - TTFB, FCP, LCP, CLS, and INP - along with JavaScript errors and session data to understand how users actually experience your app.

Discover → Services (APM): View your services' throughput, latency, error rates, and dependencies. Inspect operations, outgoing calls, DB/cache usage, logs, and traces - all in one place.

Auto-discovery and correlation: Our platform automatically detects services, jobs, and hosts, then correlates traces, logs, and metrics so you can move from a slow transaction to the exact trace or log in a single click.
High cardinality and scale built in: We're built to handle massive telemetry volumes without sampling. You get full-fidelity data for filtering, segmenting, and troubleshooting.
Why you'll find it useful
- You get real user context from Applications and deep service context from Services - unified for full-stack visibility.
- Our platform helps you connect frontend signals to backend causes without switching between tools.
- You can monitor large, distributed systems confidently, even as your data and complexity grow.
Ideal for you if:
You're running a distributed or cloud-native setup and want to connect frontend experience with backend reliability - without losing visibility or precision as data volume increases.
2) Elastic APM
Elastic APM is an open-source performance monitoring solution built on the Elastic Stack - Elasticsearch, Kibana, Beats, and Logstash. If you already use Elasticsearch for logs or metrics, adding APM completes the picture with transaction traces and service performance data.
With Elastic APM, you can track response times, errors, and throughput across your applications while analyzing everything in Kibana. Since the data lives in Elasticsearch, you can run custom queries, build dashboards, and correlate APM data with logs and infrastructure metrics in one place.
What you get
- Open source and flexible: You have full control over deployment, configuration, and data retention - ideal if you prefer running your own stack.
- Integrated observability: APM, logs, and infrastructure metrics live in the same platform, giving you a single source of truth.
- Advanced search and analytics: Elasticsearch lets you query across large datasets quickly, making it easier to identify slow endpoints or error spikes.
- Broad language support: Agents exist for major programming languages and frameworks, including Java, Python, Node.js, Go, and .NET.
Why you'll find it useful
You can run everything on your own infrastructure, customize it deeply, and connect APM data with logs and traces without switching tools.
Ideal for you if:
You already use the Elastic Stack and want to extend it into APM, or you prefer open-source observability tooling with full control over your data and queries.
3) Sentry
Sentry focuses on helping you monitor, debug, and improve your application code. It's best known for real-time error tracking, but it also includes distributed tracing and performance monitoring, giving you visibility from exception to slow transaction - all the way down to the exact line of code.
Sentry fits naturally into your development workflow. You can see errors tied to commits, releases, and users, then jump straight to context-rich stack traces without switching tools.
What you get
- Error tracking that works fast: Capture, group, and triage exceptions with detailed stack traces, user context, and release metadata.
- Code-level performance visibility: Trace requests through your application to find slow endpoints, functions, or database calls.
- Developer-first workflow: Integrates easily with GitHub, GitLab, Jira, and other dev tools - so debugging fits into your release process.
- Session replay: Watch user sessions to understand what led to an error or slowdown, making reproduction easier.
Why you'll find it useful
You get clear, code-level insights without setting up a heavy observability stack. Sentry makes debugging faster, especially when you're shipping frequently and need to see exactly what changed.
Ideal for you if:
You care most about pinpointing errors and bottlenecks in your code, and you want fast feedback loops between production issues and fixes.
4) Instana (IBM Instana)
Instana gives you automated application performance monitoring built for modern, containerized environments. The platform continuously discovers services, dependencies, and infrastructure components without manual setup - making it well-suited for dynamic Kubernetes and cloud-native architectures.
Once deployed, Instana maps your system in real time, capturing every service and interaction. You get full traces with one-second granularity and instant visibility into latency, throughput, and error rates.
What you get
- Automatic discovery and mapping: Instana continuously detects applications, containers, and services as they come online - no manual configuration needed.
- Context-rich tracing: Collects full end-to-end traces across microservices with second-level detail to help you understand performance impact.
- Root cause detection: Uses AI-driven correlation to identify the most likely cause of incidents automatically.
- Kubernetes-native observability: Monitors pods, nodes, and clusters with real-time metrics, so you can see how infrastructure changes affect performance.
Why you'll find it useful
You spend less time configuring and more time understanding how your system behaves under load. Instana's automation helps you maintain visibility even as your services scale or redeploy frequently.
Ideal for you if:
You manage fast-moving, microservices-based applications on Kubernetes and need continuous, automated visibility with minimal configuration effort.
5) Prometheus & Grafana
Prometheus and Grafana remain the go-to open-source combination for teams that want full control over their observability stack. Prometheus handles metrics collection, querying, and alerting, while Grafana turns that data into flexible, real-time dashboards.
This pairing gives you deep visibility into your systems and the freedom to define exactly what you want to measure - but it also expects you to handle setup, scaling, and integrations yourself.
What you get
- Open source and cost-efficient: You can run the entire stack without licensing fees, making it ideal if you're comfortable managing infrastructure.
- Customizable metrics and dashboards: Define your own instrumentation, build dashboards that match your mental model, and visualize data however you prefer.
- Strong community and ecosystem: Benefit from a wide range of exporters, dashboards, and integrations maintained by an active developer community.
- Powerful alerting: Prometheus Alertmanager lets you define alert rules, route notifications, and manage silences with flexible logic.
Why you'll find it useful
You get complete ownership of your monitoring setup. For teams that enjoy building their own stack, Prometheus and Grafana offer unmatched flexibility and transparency.
Ideal for you if:
You have a strong DevOps or SRE culture, prefer open-source tooling, and want full control over how metrics are collected, stored, and visualized.
6) AppDynamics (Cisco AppDynamics)
AppDynamics gives you deep visibility into every layer of your application - from code execution to business transactions. It's designed for large, distributed systems where performance issues can have a measurable business impact.
The platform tracks each transaction end-to-end, mapping dependencies across services, databases, and infrastructure. You can see which part of a request caused the slowdown and how that affects user experience or revenue.
What you get
- Business transaction monitoring: Automatically maps and tracks key transactions across services, linking technical metrics to business outcomes.
- Enterprise scalability: Handles large-scale, high-throughput systems without losing detail or trace continuity.
- Code-level diagnostics: Drill into function calls, queries, and dependencies to pinpoint performance bottlenecks.
- User experience visibility: Combine real user and synthetic monitoring to measure how users experience your app across regions and devices.
Why you'll find it useful
You can connect performance metrics directly to their business impact. AppDynamics helps you move beyond "something's slow" to "this specific transaction is affecting conversion."
Ideal for you if:
You manage complex, mission-critical applications where both uptime and user experience directly influence business results.
7) Azure Application Insights
If you're building or hosting applications on Azure, Application Insights gives you performance visibility without adding another external service to manage. It's tightly integrated with Azure Monitor, providing telemetry for requests, dependencies, exceptions, page views, and custom events - all in one place.
You can instrument applications running on Azure, hybrid setups, or even other cloud providers using lightweight SDKs. Once data is flowing in, Application Insights helps you track availability, latency, and usage patterns while automatically detecting anomalies.
What you get
- Native Azure integration: Works seamlessly with Azure App Service, Functions, Kubernetes, and other Azure resources.
- Comprehensive telemetry: Collects detailed data on requests, dependencies, exceptions, and client-side activity.
- Smart detection: Uses built-in machine learning to identify performance regressions or unusual patterns automatically.
- Developer-friendly instrumentation: SDKs for .NET, Java, Node.js, Python, and other languages give you code-level visibility with minimal setup.
Why you'll find it useful
You can monitor end-to-end performance across your Azure resources without leaving the ecosystem. It's built for teams who want to correlate performance, cost, and resource metrics inside one environment.
Ideal for you if:
You run most of your workloads on Azure and want a native, integrated APM solution that connects directly with your existing cloud services.
8) New Relic
New Relic gives you full-stack observability in one place - APM, infrastructure metrics, logs, and user experience monitoring all live under the same platform. You can see how your applications behave, how your infrastructure responds, and how users experience your product without switching tools or data sources.
Everything runs on a unified telemetry pipeline, so you can query across metrics, traces, and logs together. That makes correlation faster - whether you're debugging latency, investigating a deployment, or analyzing trends.
What you get
- Unified observability platform: Monitor applications, infrastructure, browser sessions, and mobile experiences in one interface.
- Broad language and framework coverage: Instrument code written in Java, .NET, Node.js, Python, Go, PHP, Ruby, and more.
- Flexible dashboards and analytics: Use the New Relic Query Language (NRQL) to build custom views, run ad-hoc analysis, and visualize key metrics.
- AI-assisted insights: Machine-learning-based anomaly detection and automated correlation help you find potential issues faster.
Why you'll find it useful
You can view the entire lifecycle of a request - from user interaction to backend processing - without juggling multiple monitoring tools.
Ideal for you if:
You want a single observability platform that brings together APM, logs, infrastructure, and user monitoring, with strong analytics and broad language support.
9) Datadog APM
Datadog APM gives you distributed tracing and performance monitoring built into the broader Datadog ecosystem, which also covers infrastructure, logs, network, and security monitoring. You can see how requests move across services, where latency builds up, and how application performance connects to the underlying infrastructure.
Its visualizations are intuitive, and integrations are extensive - from Kubernetes and AWS to databases and messaging systems. Everything streams into a single dashboard so you can explore dependencies and spot regressions in real time.
What you get
- Unified observability: Correlate APM traces with metrics, logs, and network data across the entire Datadog platform.
- Detailed distributed tracing: Capture end-to-end traces that pinpoint slow services, failed calls, and unusual latency patterns.
- Customizable dashboards: Build tailored dashboards for key metrics and visualize service dependencies through service maps.
- Extensive integration library: Connect to hundreds of technologies, frameworks, and cloud providers with minimal setup.
Why you'll find it useful
You get complete visibility into your stack with minimal instrumentation effort - everything connects automatically through Datadog agents and integrations.
Ideal for you if:
You want an all-in-one observability platform that combines APM, logs, infrastructure, and network monitoring, and you value quick setup with broad ecosystem support.
How to Evaluate Web Application Performance Monitoring (APM) Tools
A structured evaluation helps you understand how an APM tool behaves in production conditions - from data collection to query latency. Each of the following areas should be verified before adoption.
1. Instrumentation model
Review how telemetry is collected across your stack. Check support for OpenTelemetry SDKs, auto-instrumentation, and manual spans. Confirm that trace attributes, metric names, and tag conventions align with your internal schema.
2. Data ingestion and control
Inspect ingestion mechanisms such as OTLP, StatsD, or Prometheus remote write. Measure ingestion throughput, rate limits, and retry behavior under network pressure. Validate configuration options for sampling and batching at both the agent and collector levels.
3. Distributed tracing fidelity
Generate controlled traffic to verify trace continuity across services, queues, and async calls. Confirm that parent–child span relationships persist and latency measurements remain consistent. Evaluate the minimum time resolution and trace retention period for your workloads.
4. Query performance and scalability
Run large queries against high-cardinality datasets. Observe indexing behavior, storage compression, and query response times. Confirm that performance remains stable as the number of metrics, labels, and traces grows.
5. Integration surface
Check compatibility with your environment - Kubernetes, ECS, or serverless platforms. Evaluate APIs, SDKs, and webhook endpoints for automation and custom pipelines. Ensure data export paths exist for long-term storage or external analytics.
6. Alerting and correlation
Review how metrics, traces, and logs are correlated during incident analysis. Test alert rules, anomaly detection logic, and notification routing. Confirm that alerts include contextual metadata such as service name, environment, and deployment version.
7. Cost behavior and retention
Analyze the pricing model relative to data volume, host count, or transaction rate. Review how retention policies affect storage and retrieval speed. Ensure costs remain predictable under load spikes.
8. Security and compliance
Verify authentication, data encryption in transit and at rest, and access control mechanisms. Confirm compliance with organizational or regulatory requirements for telemetry storage and access.
9. Usability and workflow fit
Assess how engineers interact with the platform during on-call and debugging. Review dashboard ergonomics, API usability, and CLI support. Confirm that the tool integrates into your existing incident management and CI/CD workflows.
What Makes Last9 Different for Web Performance Monitoring
Web performance monitoring isn't new. The challenge isn't what to measure-it's how much data you can afford to keep without losing detail. Every major platform in this space-Datadog, New Relic, Dynatrace, AppDynamics, Splunk-promises full-stack correlation and visibility. And they all deliver, to a point.
But once your systems grow beyond a handful of services and labels, you hit the same wall: keep everything and pay heavily, or drop dimensions and lose context.
That's where Last9 takes a different route.
Built for Precision, Priced for Scale
Every metric you collect tells part of the story: user_segment, region, device_type, feature_flag. These dimensions make debugging possible-but in most APM tools, they're also what make your bill unpredictable.
Last9 changes that equation. Our event-based model means you pay for what you ingest, not for how detailed your data is. Whether you track ten dimensions or fifty, the cost remains stable. The platform handles millions of active series per day without sampling or query lag.
Cardinality Without Compromise
When latency spikes on a checkout page, you shouldn't have to guess if it's mobile users in us-east-1 or desktop sessions on an experimental feature.
With Last9, you can query those exact combinations instantly - without losing context or waiting on batch processing. Our streaming aggregation engine processes telemetry as it arrives, keeping every label intact while shaping the data for fast, efficient queries.
You see the performance issue, trace it to the service behind it, and understand how it affects reliability. That balance of precision and speed turns raw telemetry into insight you can act on.
Reliability as the Layer Above Performance
Every spike in a metric looks urgent until you see it in context. A 3.2s LCP isn't the same problem if your SLO target is 5s.
Most tools stop at the metric. Last9 connects it to SLOs, error budgets, and user impact. You can see how much reliability you're burning with each regression and make decisions based on impact, not guesswork.
The Practical Advantage
Datadog and Dynatrace offer session replay and advanced AI. New Relic and Splunk give predictable pricing for smaller workloads. Those trade-offs make sense depending on your stage and priorities.
Last9 exists for teams who can't afford to drop data. For systems where every label-user_id, region, browser, flag-carries meaning. Where precision drives reliability.
If you're scaling web applications with complex telemetry, our strength lies in clarity. You keep every dimension, query without fear, and see your system as it truly behaves.
Start exploring your telemetry without limits - see how Last9 handles scale in production.
